Добавление агрегатора Wheely

­

⭢ Во вкладке «Справочники» — «Интеграции» вам необходимо нажать на чёрный плюс с правой стороны экрана и заполнить предложенные графы.

1. Указать название вашего парка.

2. Выбрать агрегатор из выпадающего списка.

3. Ввести номер телефона по которому происходить вход в кабинет.

4. Выбрать дату с которой поездки будут выгружены в личный кабинет Jump. Обращаю ваше внимание на то, что дата выгрузки должна быть не позднее тридцати дней от текущей даты.

5. Выбираете группу для водителей.

6.  Выбираете необходимое юрлицо.

7. Нажать «Добавить и подтвердить».

Процесс получения токенов со стороны клиента будет выглядеть
следующим образом:

1. Открыть браузер Google Chrome в режиме «Инкогнито». Это важно! Если открывать без режима «Инкогнито», то интеграция не будет происходить.

2. Нажать F12, чтобы открыть режим разработчика.

3. Выбрать пункт Network и нажать на вкладку «Fetch/XHR»

­

4. В этой же вкладке перейти на страницу авторизации в Wheely https://driver.wheely.com/

5. Ввести номер телефона и нажать «Получить ПИН»

6. Ввести код из СМС.

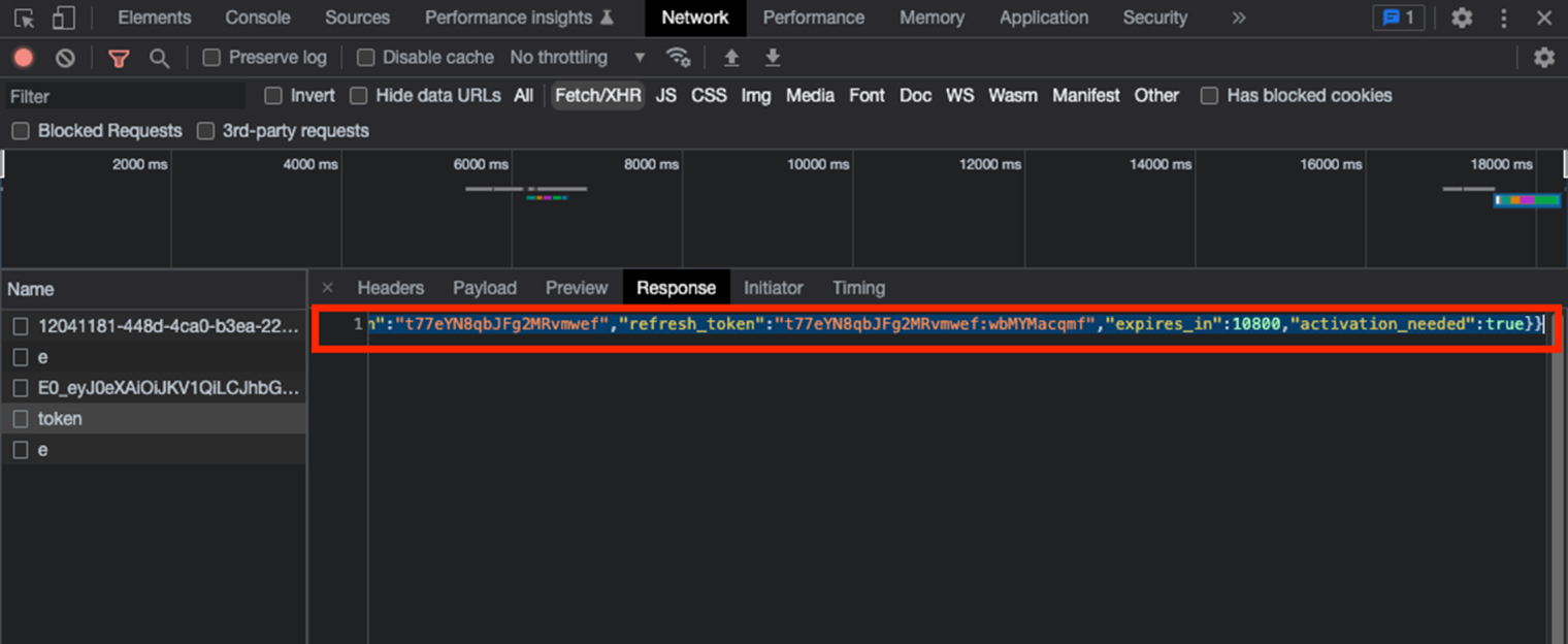
7. В окне разработчика нажать на token и на вкладку «Response»

­

8. Скопировать все содержимое данного окна. Можно воспользоваться сочетанием клавиш Ctrl+A

­

9. Вставить скопированный текст в ЛК Jump Taxi в поле «Ответ от сервера Whelly» в разделе «Интеграции»

­

10. Нажать «Отправить»

11. Обязательно закрыть вкладку браузера Google Chrome со вкладкой авторизации в Whelly.

8 800 550-62-69
Бесплатно для звонков по России
«ООО „Джаст Лук» использует файлы cookie с целью обеспечения стабильной работы веб-сайтов компании, улучшения пользовательского опыта. Cookie представляют собой небольшие файлы, содержащие информацию о предыдущих посещениях веб-сайта. Если вы не хотите использовать файлы cookie, измените настройки браузера. Подробнее в Политике обработки персональных данных
© 2018—2026, ООО «Джаст Лук»